こんにちは、SCSK株式会社の中野です。
Zabbixのダウンロードページを見ると最新バージョンであるZabbix 8.0のPRE-RELEASE版がリリースされておりましたので、
早速インストールしてみたいと思います。
今回は、AWS環境上にRHEL10.1を立てて、その中にZabbixをインストールしてみました。
Zabbixとは
まずはZabbixの説明を簡単にさせていただきます。
Zabbixは、エンタープライズ対応のオープンソース統合監視ツールです。
サービスやそれを支える ITシステム(サーバ、ネットワーク機器等)の状態を把握し、障害の予兆やサービスへ影響を及ぼす事象が発生した際に、システム管理者やオペレータに通知を行うオープンソースの統合監視ソリューションです。
数万デバイス規模のエンタープライズ環境でも多数の稼動実績を誇っています。
Zabbixの詳細情報については、下記リンクよりご確認ください。
導入手順
早速、Zabbix8.0 PRE-RELEASE版を導入していきたいと思います。今回の構成は以下とさせていただきます。
- ZABBIX VERSION: 8.0 PRE-RELEASE
- OS DISTRIBUTION: Red Hat Enterprise Linux
- OS VERSION: 10
- DATABASE: MariaDB
- WEB SERVER: Apache
- Firewalld: 無効
関連パッケージのインストール、DB初期設定
Zabbixをインストールする前に、MySQLとApacheをインストールしておきます。
# 関連パッケージのインストール
dnf install mariadb-server httpd
# データベースを起動
systemctl start mariadb
systemctl enable mariadb
続いて、Zabbix用データベースを作成します。 DB名、アカウント名やパスワード環境に応じて設定いただければと思います。
# DBへの接続
mysql -uroot -p
Enter password: (MySQLのrootアカウントのパスワードを入力)
# DB、アカウントを作成
> create database zabbix character set utf8mb4 collate utf8mb4_bin;
> create user zabbix@localhost identified by 'password';
> grant all privileges on zabbix.* to zabbix@localhost;
> set global log_bin_trust_function_creators = 1;
> exit
Zabbixサーバのインストール
Zabbixをインストールする前に、専用のリポジトリを追加します。
# 専用リポジトリのインストール
rpm -Uvh https://repo.zabbix.com/zabbix/8.0/release/rhel/10/noarch/zabbix-release-latest-8.0.el10.noarch.rpm
# キャッシュのクリア
dnf clean all
# Zabbixサーバのインストール
dnf install zabbix-server-mysql zabbix-web-mysql zabbix-web-japanese zabbix-apache-conf zabbix-sql-scripts zabbix-agent zabbix-selinux-policy
続いて、Zabbix用データベースへ初期データをインポートします。
# DBへ初期データをインポート
zcat /usr/share/zabbix/sql-scripts/mysql/server.sql.gz | mysql --default-character-set=utf8mb4 -uzabbix -p zabbix
Enter password: (MySQLのzabbixアカウントのパスワードを入力)
初期データのインポート後、log_bin_trust_function_creatorsを無効にします。
# DBへの接続
mysql -uroot -p
Enter password: (MySQLのrootアカウントのパスワードを入力)
> SET global log_bin_trust_function_creators = 0;
> exit
その後、Zabbixサーバーの設定と起動を行います。
# 各パラメータ設定
/etc/zabbix/zabbix_server.conf
DBHost=localhost
DBName=zabbix
DBUser=zabbix
DBPassword=zabbix
# サービスの起動
systemctl start zabbix-server zabbix-agent httpd php-fpm
systemctl enable zabbix-server zabbix-agent zabbix-agent httpd php-fpm
Zabbix WEBコンソールへのアクセス
Zabbixのインストールは完了しましたので、Webコンソール上でセットアップしていきます。
ブラウザを立ち上げて、以下にアクセスします。
http://xxx.xxx.xxx.xxx/zabbix
xxxには、今回構築したIPアドレスを入れてください。例えば、もしZabbixサーバーのIPアドレスが192.168.0.1なら、アドレスバーには”http://192.168.0.1/zabbix”と入力します。
言語を【日本語(ja_JP)】に変更して、【次のステップ】をクリックします。
すべての項目が「OK」になっていることを確認し、【次のステップ】をクリックします。
パスワード欄に先ほど設定したZabbixDBのパスワードを入力し、【次のステップ】をクリックします。
タイムゾーン欄で【(UTC+9:00) Asia/Tokyo】を選択、Zabbixサーバ名を記入し、【次のステップ】をクリックします。
設定内容に問題がなければ、【次のステップ】をクリックします。
【終了】をクリックすると、以下のようなログイン画面が表示されます。
初期状態でユーザーが登録されているので、以下のユーザー名・パスワードでログインします。
- ユーザ名:Admin
- パスワード:zabbix
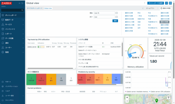
ログインすると、WEBコンソール画面が表示されます。
以上でZabbixのインストールは完了です。
最後に
Zabbix 8.0 PRE-RELEASE版は以前のバージョンと比較的に変わりなく、インストールすることができました。
今回はインストールのみでしたが、新機能も試してみて情報を発信していきたいと思います。 最後まで読んでいただき、ありがとうございました。









